江苏吉仁达环保科技有限公司是一家专业性从事粉磨分选(分级)、粉尘治理、节能烘干设备等环保建材产品的研制、生产、销售服务于一体的新型企业。公司主要围绕破碎系统、立磨、球磨机、辊压机等粉磨设备开发并研制各种选粉分级产品包括:选粉机、高效三分离涡流选粉机、砂石选粉机、高效双转子选粉机、预粉磨选粉机、粉煤灰专用选粉机、无动力选粉机、V静态型选粉机、人工砂石复合式选粉机、煤磨动态选粉机、抗耐磨防堵型二氧化硅选粉机、组合式选粉机、(氧化钙、轻氧化钙)石粉选粉机、钾长石选粉机、下进风超细选粉机、O-SEAP选粉机、闭路超细磨改造技术、JQM气箱脉冲袋式收尘器、DM单机收尘器、JQM低压布袋收尘器等十几种系列产品。在工程领域,公司先后设计了多条精品砂石脱粉收尘生产线
产品详情

SCR反应机理
在300-420℃的温度条件下向烟气中加入NH3,在催化剂的作用下,将烟气中的NOx转换为无害的N2和H2O,从而达到脱出和减少污染物排放目的。
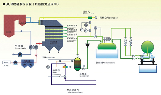
SCR脱硝系统流程(以液氨为还原剂)
SCR脱硝系统由三个子系统组成:SCR反应器及辅助系统,氨储存及蒸发系统,氨注入系统。
SCR工艺流程
还原剂(氨)用罐装卡车运输,以液体形态储存于氨罐中;液态氨在注入SCR系统烟气之前经由氨蒸发器蒸发催化;气化的氨和稀释空气混合,通过氨喷射格栅喷入SCR反应器的上游的烟气中;充分混合后的还原剂和烟气在SCR反应器中反应,去除NOx。

- 上一篇:SNCR选择性催化还原脱硝技术
- 下一篇:SNCR脱硝技术




